1.背景
Netdata是一款出色的性能监控工具,采用C语言编写,具备秒级的性能监控指标。
项目官网: https://www.netdata.cloud/项目地址:https://github.com/netdata/netdata
2.安装
在Linux可以直接执行安装命令:
bash <(curl -Ss https://my-netdata.io/kickstart.sh)也可以使用docker-compose.yml来安装,创建一个docker-compose.yml文件,将内容放置进去:
version: '3'services: netdata: image: netdata/netdata container_name: netdata hostname: netdata ports: - 19999:19999 restart: unless-stopped cap_add: - SYS_PTRACE # needed for eBPF security_opt: - apparmor=unconfined # needed for eBPF volumes: - netdataconfig:/etc/netdata - netdatalib:/var/lib/netdata - netdatacache:/var/cache/netdata - /etc/passwd:/host/etc/passwd:ro - /etc/group:/host/etc/group:ro - /proc:/host/proc:ro - /sys:/host/sys:ro - /etc/os-release:/host/etc/os-release:rovolumes: netdataconfig: netdatalib: netdatacache:使用启动命令启动netdata项目:
docker-compose up d3.使用
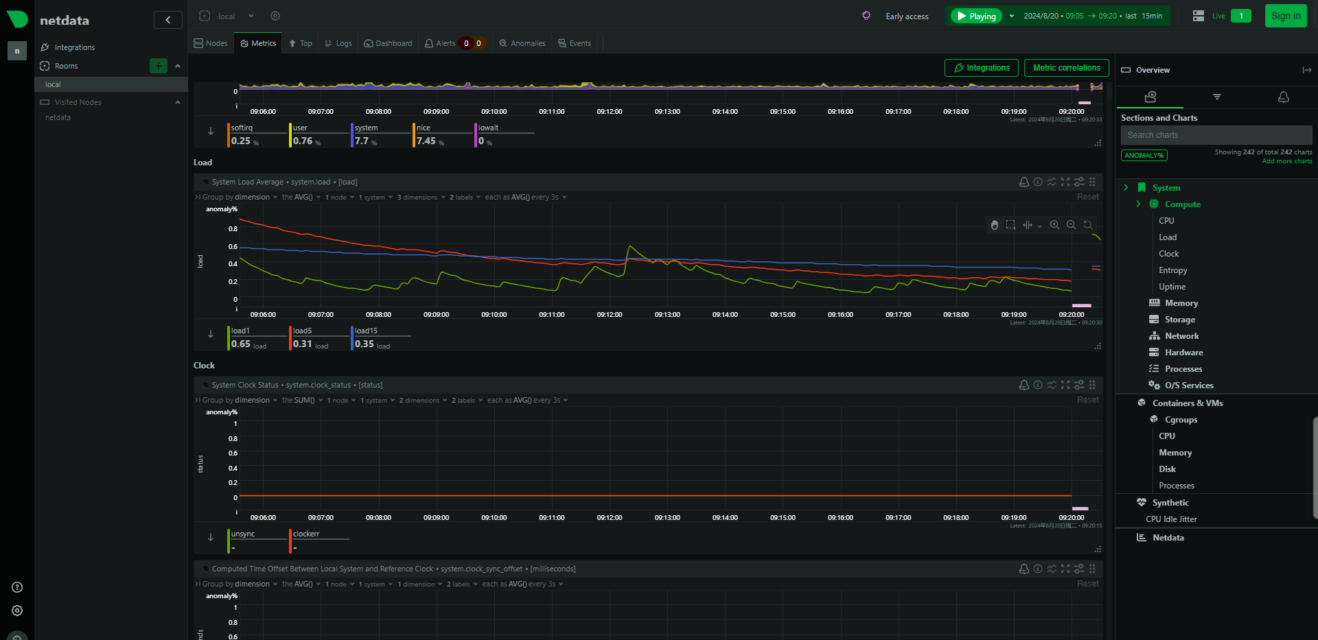
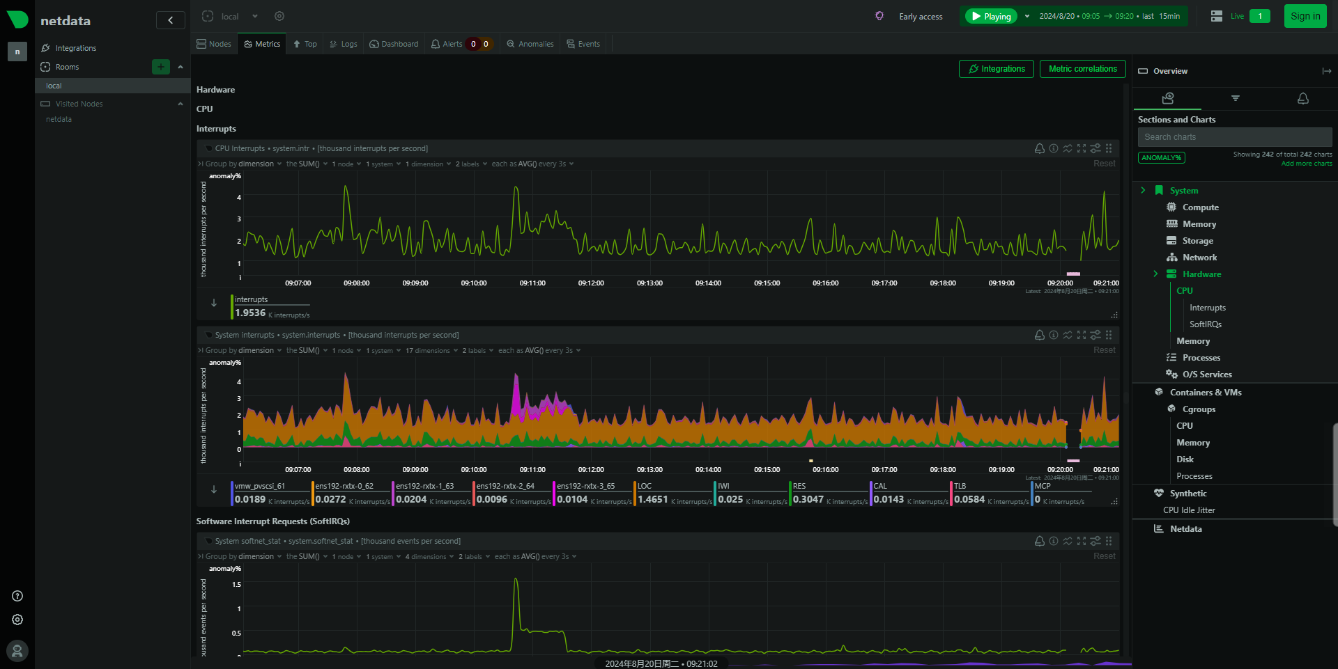
我本次使用docker来启动应用。使用浏览器访问服务器ip + 19999端口访问。可以页面上看到实时刷新的各类监控数据。



当然原生的netdata服务是英文原版的,如果需要汉化,也有开发者开源了汉化的代码与方法,可以参考如下教程。我测试之后会有样式的问题,可能是netdata版本更新后,语言包未更新导致,请具备开发能力的同学尝试。
https://gitee.com/DXLinux/Netdata-chinese-patch感兴趣的小伙伴可以下载尝试。
评论区